V2EX = way to explore
V2EX 是一个关于分享和探索的地方
现在注册
已注册用户请  登录
ClkLog
V2EX  ›  推广

开源埋点分析系统:洞察用户行为的新视角

  •  
  •   ClkLog · 2025 年 2 月 12 日 · 1088 次点击
    这是一个创建于 353 天前的主题,其中的信息可能已经有所发展或是发生改变。

    在数字化浪潮中,了解用户行为和优化用户体验成为企业竞争力的关键。对于希望深入了解客户和推动业务增长的公司来说,埋点分析系统是不可或缺的工具。今天,我们要介绍的不仅是一个 ClkLog 埋点分析系统,而是一种全新的、开源的洞察方案,它能够帮助您捕捉每一个关键数据点,确保您的决策基于最准确的用户行为分析。

    开源的力量:共享、协作与创新

    在众多埋点分析工具中,我们的开源系统以其独特的优势脱颖而出。作为一个开源解决方案,它不仅提供了强大的功能和灵活性,而且还建立了一个由开发者、数据分析师和产品经理共同参与的社区。用户可以自由地定制功能,改进代码,并分享新的想法和最佳实践。

    透明性和可靠性

    开源代表了透明性,您可以完全掌握系统的内部工作机制,确保数据处理的安全性和可靠性。在数据安全至关重要的今天,我们的系统让您可以直接参与到安全措施的构建中,为您的用户提供更加安心的服务保障。

    定制化和控制

    与商业解决方案相比,我们的开源埋点分析系统提供了更高程度的定制化。您可以根据业务需求调整系统,无论是轻微的界面变更还是深度的功能扩展,都可以自由实现,完全控制您的分析工具。

    成本效益和社区支持

    开源意味着节省成本。不仅初期投入较低,而且在整个系统的生命周期中,您可以利用社区的力量,通过协作减少维护和升级的成本。这种模式为您提供了持续的创新动力和问题解决资源。

    业务设计思路

    在进行埋点业务设计时,首先需要进行业务分析,明确采集的目标行为,再进一步确定在哪些地方埋点以及埋点的具体内容。为了更好地描述用户行为,建议使用“事件模型( Event 模型)”来描述用户的各种行为。事件模型由事件( Event )和用户( User )两个核心实体组成。

    基于 4W1H 模型描述用户行为可将整个行为描述清楚,要点包括:是谁、什么时间、什么地点、以什么方式、干了什么。通过这两个实体结合在一起就可以清晰地描述清楚用户行为。

    示例图片

    功能亮点

    我们的系统不仅仅是开源的,它还拥有强大的功能,能够与市面上的任何商业产品竞争。

    实时数据收集:捕获用户行为的即时反馈,让您能够快速响应市场变化。

    全面的数据分析:深入分析用户行为,提供用户旅程的全景视图。

    易用的数据可视化:直观的仪表板,简化复杂数据的解读。

    高度可扩展性:随着业务的增长,系统可以无缝扩展,满足您不断变化的需求。

    社区支持:一个活跃的社区可以提供帮助,分享技巧和最佳实践。

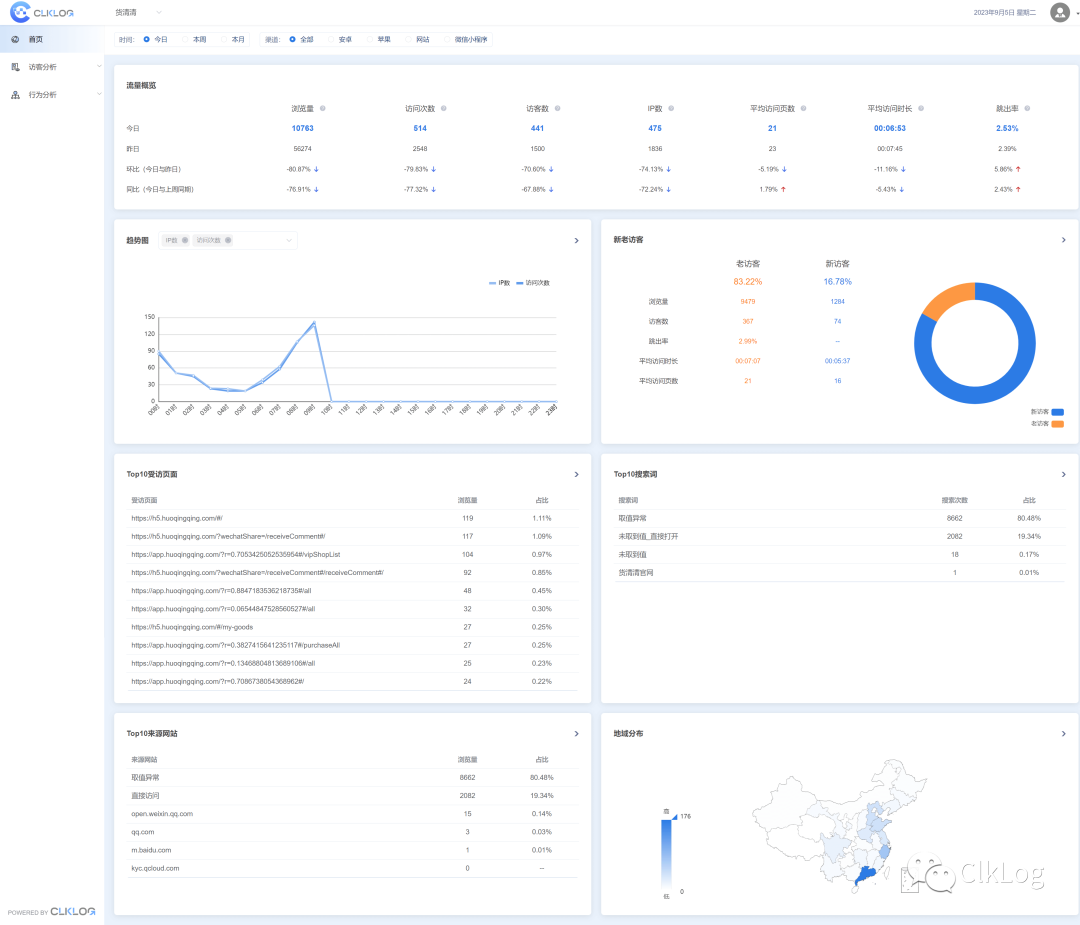
    应用效果(在线 Demo 试用) 示例图片

    示例图片

    探索未来:与我们一起创造数据分析的新篇章

    通过选择我们的开源埋点分析系统,您不仅仅是选择了一个工具,您还选择了一个与开发者和分析师共同进步的机会。我们相信,通过共享资源和知识,我们可以一起推动产品和服务的持续改进。

    邀请您加入我们的旅程,一起探索数据分析的无限可能性。无论您是初创企业还是大型企业,我们的系统都将成为您最值得信赖的伙伴。

    开始探索 →

    官网与文档: https://clklog.com/

    演示环境(在线试用): https://demo.clklog.com/

    Github: https://github.com/clklog

    Gitee: https://gitee.com/clklog

    加入我们,让开源的力量为您的业务增添一双洞察用户行为的慧眼,携手创造数据的未来。

    示例图片

    目前尚无回复
    关于   ·   帮助文档   ·   自助推广系统   ·   博客   ·   API   ·   FAQ   ·   Solana   ·   1103 人在线   最高记录 6679   ·     Select Language
    创意工作者们的社区
    World is powered by solitude
    VERSION: 3.9.8.5 · 23ms · UTC 18:35 · PVG 02:35 · LAX 10:35 · JFK 13:35
    ♥ Do have faith in what you're doing.